M-Verbau mit Verbundplatten

Verbau mit Verbauplatten System SBH oder Thyssen Krupp früher Emunds und Staudinger sind Schlüsselpositionen im Kanal und Leitungstiefbau, die eine besondere Betrachtung bei der Kalkulation fordern.
In vielen Baubetrieben gibt es die Erfahrungswerte von z. B. 0,25 € – 18,00 €/ m2 abgestimmt auf die jeweiligen Randbedingungen. Auch das führt zum Ergebnis aber doch mehr geraten als bestimmt und schlecht nachvollziehbar und schwer zu kontrollieren, ob dieser geschrieben Preis wirklich ausreicht. 
Die Elemente von Probau S bieten sich für eine moderne und schnelle Lösung mit aussagekräftigen und präzisen Entscheidungsvorschlägen zur Preisfindung an.
Es gibt Arbeitsverzeichnisse (AV) die, den Verbau mit Verbauplatten schrittweise mit den Einzelkosten der Teilleistungen aufzeigen.      
Die Arbeitsverzeichnisse in der Baureihenfolge.
























Diese Arbeitsverzeichniss gibt es als Arbeitskette für die schnelle Übernahme in den Kalkulationseditor.



Die Ermittlung der Kosten erfolgt immer nach dem gleichen Schema.
 
Jetzt wird der Mensch der Kalkulator gebraucht und gefordert eine Entscheidung zu treffen. Die Kosten zu ermitteln. 
 
In Sekundenbruchteilen stehen die Daten der Arbeitskette für die Kalkulation im Kalkulationseditor zur Verfügung.

 
Der Kalkulator nimmt jetzt den Dialog mit dem Editor auf und passt die vorgegeben Werte seinen Gedanken und Erfahrungen an. 
 Die "Kalkulationsliste" erscheint nach einem Klick auf das Wort in " ". Die Einzelkosten der Teilleistungen mit den entsprechenden Leistungsansätzen dokumentieren und belegen die Gedanken des Kalkulators mit Fakten ohne das gefährliche Preisraten.
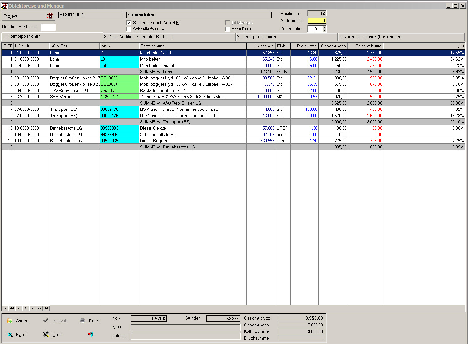
Die Liste der  Objektpreise und Mengen zeigt alle Elemente der Kalkulation mit Mengen und Preisen. Deckungsbeiträge sind nicht berücksichtigt.
 

 
Stammdaten aus der Praxis für die Praxis, bedeuten für den Kalkulator eine große Entlastung von immer wiederkehrenden manuellen Tätigkeiten ohne den Überblick zu verlieren.
Natürlich gibt es auch eine andere Art von Kalkulation
M2 Plattenverbau sind 0,15 Stunden 6, 00€ 3, 00€ Geräte in der Summe 9,00€.  
Wo bleibt da die Aussagekraft Arbeitsstunden? Gerätestunden? LKW Stunden? Betriebsstoffverbrauch?
Ist es nicht effektiver, wenn sich der Kalkulator Gedanken macht, wie lange dauert ein Arbeitstakt und mit dieser Annahme die Kosten und Leistung bestimmt.
Den Rest erledigt dann der Computer mit der Hilfe von guten Stammdaten für die Praxis.  

ZURÜCK

Postanschrift: Postfach 20, 63856 Bessenbach | Tel.: +49 06095 9939780 | ha@bauconsulting-ha.de


Kalkulation im Baubetriebsmanagement
Erstellen und Aufbau der kompletten Organisation - LV Bearbeitung von der Anfrage bis zur Abgabe - Zuschlagskalkulation - Endsummenkalkulation - verschieden Umlageverfahren - Ausarbeitung von Sondervorschlägen und Nebenangeboten - Erkennen von Schwachstellen in der Leistungsbeschreibung - Marktgerechte Kalkulation auf die jeweiligen Stärken des Betriebes ausgerichtet - Erstellen von - Urkalkulationen - EDV System Probau S www.probau-s.de

Arbeitsvorbereitung im Baubetriebsmanagement
Preisanfragen nach Auftragserteilung mit Auswertung - Erstellen der Auftragskalkulation- Erstellen von Bauzeitenplänen - Anpassung der Bauzeitenpläne an den Istzustand - Geräteeinsatzplanung - Soll Ist Nachweis - Zielcontrolling - Vorgaben für Leistungslohn - EDV System Probau S www.probau-s.de

Abrechnung im Baubetriebsmanagement
Massenermittlung - Rechnungsschreibung - Ermittlung des Bautenstandes - Positionsüberwachung - EDV System Probau S www.probau-s.de

VOB
Bauvertragsrecht - VOB Teil A-C - Schriftwechsel Auftraggeber Auftragnehmer - Schriftwechsel Auftragnehmer Auftraggeber - Erstellen kompletter Unterlagen für Rechtsstreite - Realisierung und Abwehr von Vergütungsansprüchen VOB/B § 1.3 in Verbindung mit § 2.5 und § 1.4 in Verbindung mit § 2.6.

Finanzbuchhaltung im Rahmen der Beschränkung des StBerG § 6
Erstellen und Aufbau der kompletten Organisation - Verbuchen aller Geschäftsvorfälle - Zahlungsverkehr - Offene Posten Verwaltung - Mahnungen - Abschlusssicher - Unterstützung und Vorbereitung für den Jahresabschluß - Finanzplanung - Steuerrecht Umsatzsteuer speziell § 13b UStG - Argebuchhaltung  - nd Vertragsrecht - Anlagenbuchhaltung - Bürgschaftsverwaltung - EDV System Probau S www.probau-s.de - und Nemetschek Bau für Windows www.bausoftware.de

Kostenrechnung im Baubetriebsmanagement
Erstellen und Aufbau der kompletten Organisation - innerbetrieblich Verrechnung - verschiedene Umlageverfahren - Deckungsbeitragsrechnung - Geräteabrechnung - Planungsrechnung - EDV System Probau S www.probau-s.de - und Nemetschek Bau für Windows www.bausoftware.de

Lohn im Baubetriebsmanagement
Erstellen und Aufbau der kompletten Organisation - Erstellen der Abrechnung - Verbuchung in Fibu und Kostenrechnung - EDV System Probau S www.probau-s.de